Pivotal Container Service (PKS)でPrometheus Operatorを使うメモ
PKSでPrometheus Operatorを使うメモです。
普通にPrometheusをデプロイするmanifestを書くのではなくPrometheus Operatorを使う理由は
- ConfigMapまたはSecretで
prometheus.ymlをざっくり管理するのではなく、Custom Resource Definition(CRD)でKuberntes NativeなPrometheusのConfigurationができる。 - kube-prometheusでOpinionatedなPrometheus/AlertManager/Grafanaをインストールできる。
個人手にHelm Chartは嫌いなので検討対象外です。 CRDを使うことには少し抵抗がありましたが、CRDはこれから一般的になっていくことが推測されるのと、 Prometheus OperatorはOperatorの代表例にもなっていますし野良CRDよりも信用できるので、Kubernetes Nativeなやり方に慣れてみることにしました。
PCFではPrometheusはBOSH Releaseを使ってインストールするのが一般的ですが、 この場合はモニタリングはk8sの外から行うことになります。個人的にはモニタリングは外から行うべきだと思いますが、Servivce Discoveryを使ってコンテナにアクセスしてscrapeするにはPrometheusをk8sの中に配置する必要があります。そのため、
- VMレベルのモニタリング(BOSH Exporter, Node Exporter) => Prometheus BOSH Release
- コンテナ/アプリレベルのモニタリング => Prometheus Operator
で使い分けます。BOSH Exporterのインストール方法はこちらを参照してください。
PKS側の設定
Prometheus Operatorが用意するmanifestはsecurityContent.runAsUserが設定されています。本稿執筆時点でのPKS最新バージョンである1.2が内包するCloud Foundry Container Runtime(CFCR, formerly known as Kubo) 0.21.0ではPrivileged Containersを無効(デフォルト、推奨)にすると、SecurityContextDenyが設定されてしまうため、Prometheus Operatorのmanifestを変更せずに使うには不本意ながら"Enable Privileged Containers - Use with caution"にチェックを入れてインストールする必要があります。

この制約はCFCR 0.22.0で修正されたため、おそらくPKS 1.3では修正されると思います。
Kubernetesクラスタの作成
PKSはインストールされている前提です。Privileged Containersが有効になっているplanで普通にクラスタを作成してください。
pks create-cluster demo -e demo.pks.bosh.tokyo -p small -u admin
しばらくするとクラスタができます。(PKS 1.2では30分くらいかかります...我慢)
$ pks cluster demo
Name: demo
Plan Name: small
UUID: ca28e2f6-1b90-4929-80cc-8949143c757b
Last Action: CREATE
Last Action State: succeeded
Last Action Description: Instance provisioning completed
Kubernetes Master Host: demo.pks.bosh.tokyo
Kubernetes Master Port: 8443
Worker Nodes: 1
Kubernetes Master IP(s): 10.0.8.4
$ pks get-credentials demo
Prometheus Operatorのインストール
本稿ではPrometheus Operator 0.24.0をインストールします。
git clone https://github.com/coreos/prometheus-operator.git
cd prometheus-operator
git checkout v0.24.0
contrib/kube-prometheus/manifests以下に含まれるmanifestを使って、CRDのインストールおよび、OpinionatedなPrometheus / AlertManager / Grafanaをインストールします。
このmanifestではNode Exporterもインストールされてしまうのですが、Node ExporterはBOSH addonとしてインストールした方が
- PKS管理の全k8sクラスタにまとめてインストールできる
- k8s以外のVM(PKS APIなど)のモニタリングもできる
- k8s自体がダウンしてもnode-exporterに影響がない
という点で良いのでここではインストール対象から除外します。(というか何らかの制約でインストールできません) Node Exporterのインストールは後述します。
for f in $(ls contrib/kube-prometheus/manifests/node-exporter-*);do
mv $f $f.bak
done
これでkubectly applyでインストールします。デフォルトでPrometheusとAlertManagerが冗長な設定になっていますが、ここでは1 Podに減らします。
kubectl apply -f contrib/kube-prometheus/manifests/
kubectl patch -n monitoring alertmanager main --type='json' -p='[{"op": "replace", "path": "/spec/replicas", "value": 1 }]'
kubectl patch -n monitoring prometheus k8s --type='json' -p='[{"op": "replace", "path": "/spec/replicas", "value": 1 }]'
インストールできたらPod一覧は次のようになります。monitoring Namespaceに各種Podができていることを確認してください。
$ kubectl get pod --all-namespaces
NAMESPACE NAME READY STATUS RESTARTS AGE
kube-system heapster-6d5f964dbd-kqnps 1/1 Running 0 28m
kube-system kube-dns-6b697fcdbd-2tjhz 3/3 Running 0 29m
kube-system kubernetes-dashboard-785584f46b-vxkgn 1/1 Running 0 28m
kube-system metrics-server-5f68584c5b-lkx2w 1/1 Running 0 28m
kube-system monitoring-influxdb-54759946d4-8rpn4 1/1 Running 0 28m
kube-system telemetry-agent-b8957f99-wjsst 1/1 Running 0 22m
monitoring alertmanager-main-0 2/2 Running 0 12s
monitoring grafana-566fcc7956-7fb8f 1/1 Running 0 3m
monitoring kube-state-metrics-65bf5c56b6-2dbrk 4/4 Running 0 3m
monitoring prometheus-k8s-0 3/3 Running 1 2m
monitoring prometheus-operator-6694d94d6b-7r2bw 1/1 Running 0 3m
pks-system fluent-bit-m9pp8 1/1 Running 0 28m
pks-system sink-controller-578859d5f-7lfjd 1/1 Running 0 28m
Custom Resource Definition一覧も確認してください。
$ kubectl get crd
NAME CREATED AT
alertmanagers.monitoring.coreos.com 2018-10-13T19:26:15Z
prometheuses.monitoring.coreos.com 2018-10-13T19:26:15Z
prometheusrules.monitoring.coreos.com 2018-10-13T19:26:16Z
servicemonitors.monitoring.coreos.com 2018-10-13T19:26:16Z
sinks.apps.pivotal.io 2018-10-13T19:00:48Z
Prometheusにアクセスします。
kubectl port-forward -n monitoring $(kubectl get pod -n monitoring -l app=prometheus -o jsonpath='{.items[?(@.status.phase=="Running")].metadata.name}') 9090:9090

Configurationで複数のScrape Configが設定されていることを確認してください。

Grafanaにアクセスします。
kubectl port-forward -n monitoring $(kubectl get pod -n monitoring -l app=grafana -o jsonpath='{.items[?(@.status.phase=="Running")].metadata.name}') 3000:3000
admin/adminでログインしたのちパスワード変更を求められます。

あらかじめDashboardが用意されています。

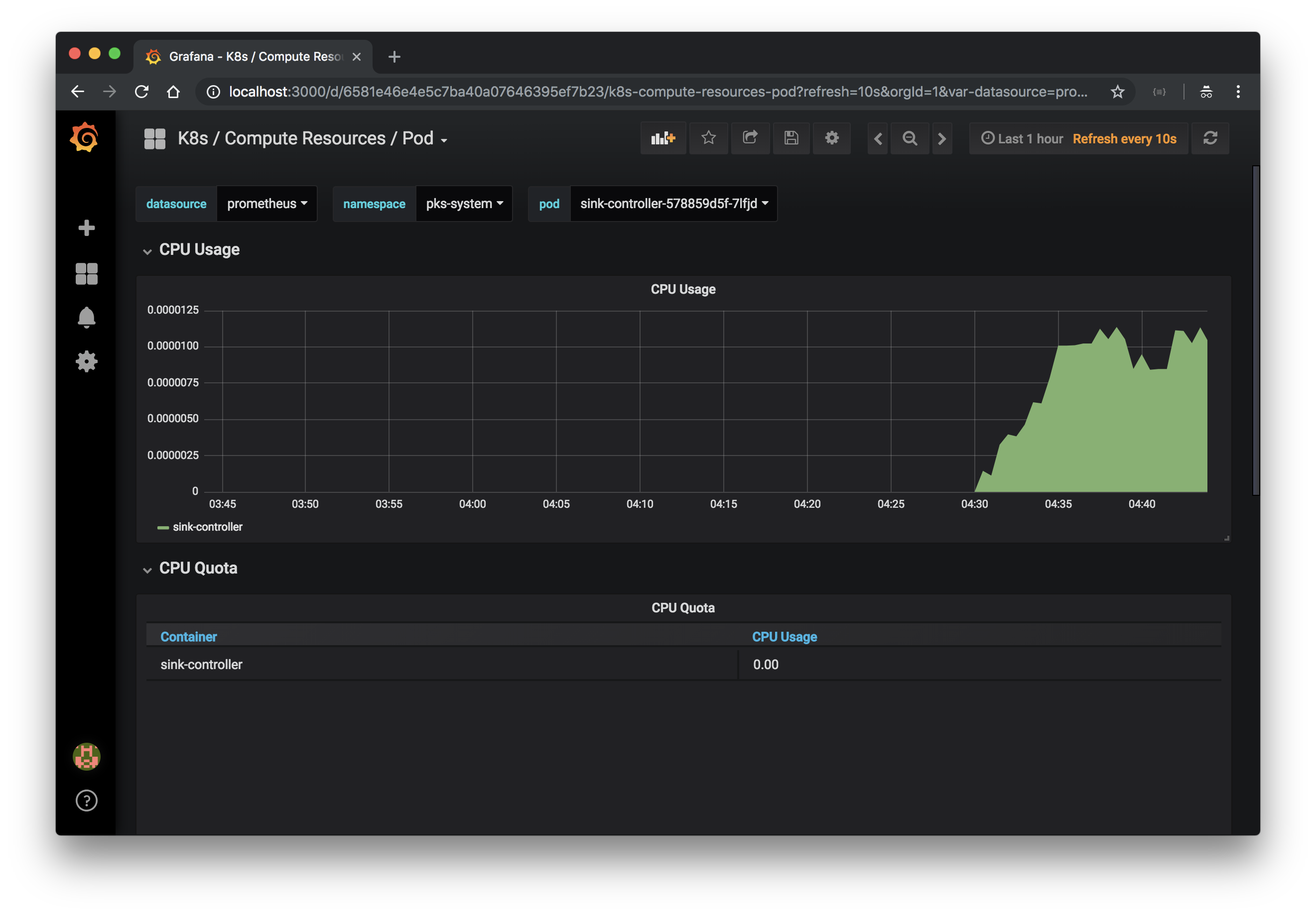
Namespace毎のメトリクス

Pod毎のメトリクス

Node ExporterはインストールしていないのでNode毎のメトリクスやClusterのメトリクスは"No data points"となります。
TODO: Persistemt Volumeの設定がないので、Podが再作成されるとPrometheus, Grafana共にデータが消えます。Persistent Volumeの設定は後で書く。
Node Exporterのインストール
前述の通り、Node ExporterはBOSH addonとしてインストールします。
node-exporter.ymlに次の内容を記述してください。
releases:
- name: node-exporter
version: 4.0.1
url: https://github.com/bosh-prometheus/node-exporter-boshrelease/releases/download/v4.0.1/node-exporter-4.0.1.tgz
sha1: 8f00d257838f33d5022d6c356c35d2922e75c9b4
addons:
- name: node-exporter
jobs:
- name: node_exporter
release: node-exporter
properties: {}
include:
stemcell:
- os: ubuntu-trusty
- os: ubuntu-xenial
次のコマンドでBOSH Runtime Configを設定してください。
bosh update-runtime-config --name=node-exporter node-exporter.yml
boshコマンドを使うにはOps ManagerのDirector TileのCredentialsから"BOSH Commandline Credentials"を参照し、次のように環境変数を設定してください。
export BOSH_CLIENT=ops_manager export BOSH_CLIENT_SECRET=.... export BOSH_CA_CERT=/var/tempest/workspaces/default/root_ca_certificate export BOSH_ENVIRONMENT=....OpsManager VM上で作業するのが楽です。
Runtime Configを設定したのち、OpsManagerで"Apply Changes"をクリックしてください。"Update All Clusters"のErrandを有効にするのを忘れないでください。 Apply Changesが終わったら次のコマンドで確認してください。
bosh instances --ps
各VM上にnode_exporterが起動していることがわかります。

次に、Kubernetes上のPrometheusにNode Exporter用のscrape configを設定します。 Node ExporterのモニタリングはBOSH側のPrometheusで行えますが、ここではPrometheus Operatorの使用例として説明します。
Prometheus Operatorで監視対象を追加するにはCRDに追加されたServiceMonitorリソースを定義しますが、Prometheus Operator管理外のExporterをscrapeする場合は、
これもCRDで追加されたPrometheusリソースのspec/additionalScrapeConfigsにscrape configをSecretリソース経由で渡します。
Node Exporter用のscrape configを作成するために、prometheus-additional.ymlに次の内容を記述してください。NodeのIPアドレスはKubernetes Service Discoveryで取得可能です。
- job_name: "node-exporter"
kubernetes_sd_configs:
- role: node
bearer_token_file: /var/run/secrets/kubernetes.io/serviceaccount/token
relabel_configs:
- source_labels: [__meta_kubernetes_node_address_InternalIP]
target_label: __address__
regex: (.*)
replacement: $1:9100
この設定ではKubernetesのWorker NodeしかMonitoringできません。その他のVMのモニタリングもしたい場合は
static_configsかfile_sd_configsを使用してください。
PrometheusがNodeの情報を取得できるようにするために、ClusterRoleを修正する必要があります。
kubectl patch clusterrole prometheus-k8s --type='json' -p='[{"op": "add", "path": "/rules/0/resources/-", "value": "nodes"}, {"op": "add", "path": "/rules/0/verbs/-", "value": "list"}, {"op": "add", "path": "/rules/0/verbs/-", "value": "watch"}]'
prometheus-additional.ymlをSecretとして作成します。
kubectl create -n monitoring secret generic additional-scrape-configs --from-file=prometheus-additional.yml --dry-run -oyaml > additional-scrape-configs.yml
kubectl apply -f additional-scrape-configs.yml
このSecretの情報をadditionalScrapeConfigsに設定します。
kubectl patch -n monitoring prometheus k8s --type='json' -p='[{"op": "add", "path": "/spec/additionalScrapeConfigs", "value": {"name": "additional-scrape-configs", "key": "prometheus-additional.yml"}}]'
PrometheusのPodを再作成して設定を反映させる必要があります。ここでは雑にPodを一旦Deleteします。
kubectl delete pod -n monitoring prometheus-k8s-0
PrometheusのPodがrecreateされ、Targetsを確認すると、Node Exporterが追加されています。

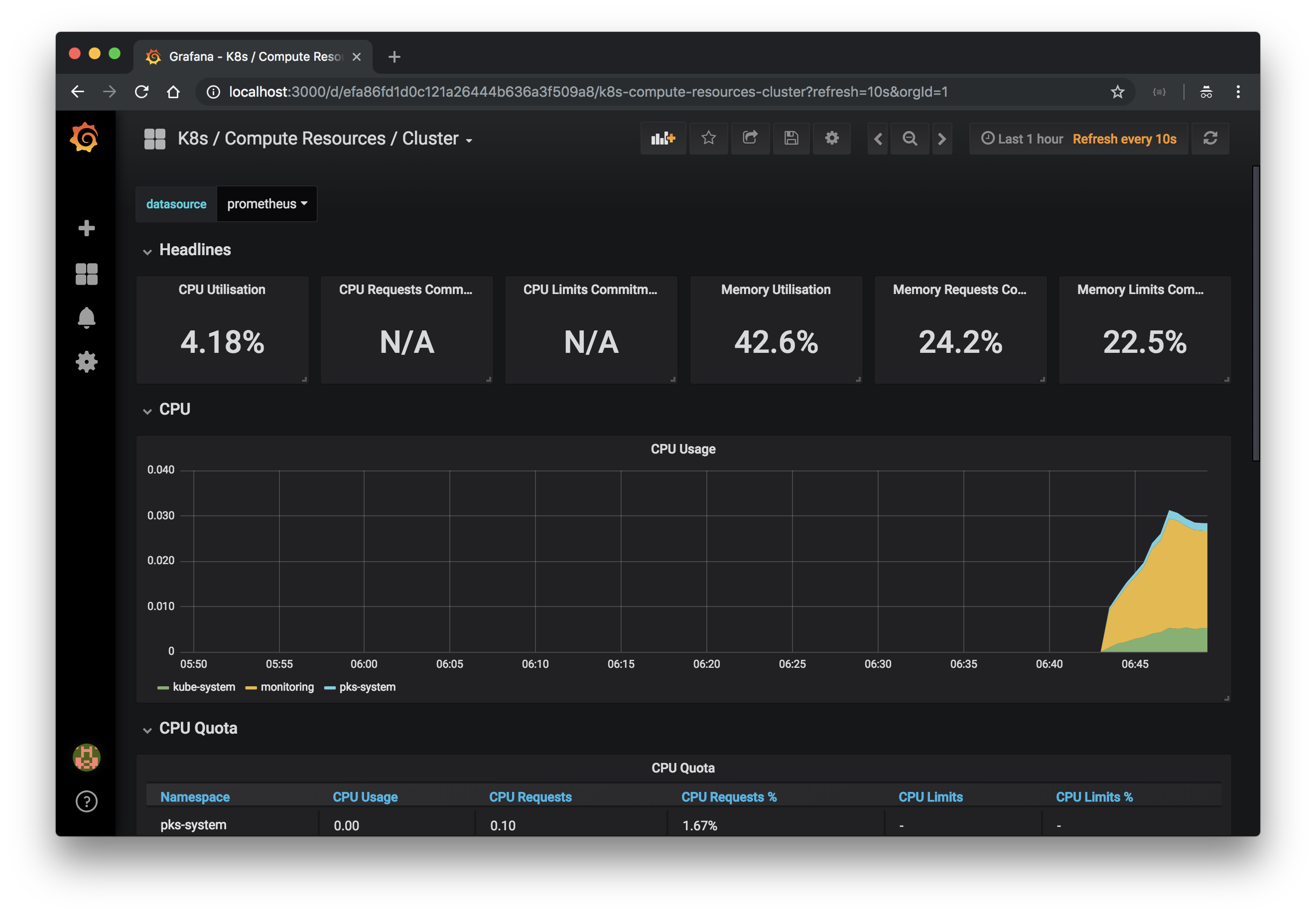
Grafnaにアクセスすると、Nodeに関するメトリクスや

Clusterに関するメトリクスが表示されます。

モニタリング対象の追加
次にServiceMonitorリソースを使って、モニタリング対象を追加します。対象のサンプルアプリケーションはこちらです。
Spring Boot ActuatorとMicrometerを使って/actuator/prometheusエンドポイントでメトリクスをexportしています。
このアプリケーションを次のmanifestでhello Namespaceにデプロイします。Serviceのport定義にnameをつけるのが重要です。
apiVersion: v1
kind: Namespace
metadata:
name: hello
---
apiVersion: apps/v1
kind: Deployment
metadata:
name: hello-pks
namespace: hello
spec:
replicas: 1
selector:
matchLabels:
app: hello-pks
template:
metadata:
labels:
app: hello-pks
spec:
containers:
- image: making/hello-pks:0.0.2
name: hello-pks
ports:
- containerPort: 8080
---
kind: Service
apiVersion: v1
metadata:
name: hello-pks-service
namespace: hello
labels:
app: hello-pks
spec:
type: NodePort
selector:
app: hello-pks
ports:
- protocol: TCP
port: 8080
name: http
kubectl applyでデプロイします。
kubectl apply -f hello-pks.yml
Prometheus OperatorではNamespace毎にPrometheusリソースを作って個別にPrometheusを立ててもいいですが、
ここでは1クラスタ毎にテナントが用意されていて、Cluster Adminがもらえている前提とし、monitoring NamespaceのPrometheusにモニタリングを集約させます。
monitoring NamespaceのPrometheusがhello NamespaceのPod等の情報にアクセスすために、monitoring Namespaceのprometheus-k8s Service AccountにRoleを追加する必要があります。
ServiceMonitorの定義と一緒に次のhello-pks-monitor.ymlにRoleとRoleBindingも作成します。
apiVersion: monitoring.coreos.com/v1
kind: ServiceMonitor
metadata:
labels:
k8s-app: hello-pks
name: hello-pks
namespace: hello
spec:
endpoints:
- interval: 30s
port: http
path: /actuator/prometheus
namespaceSelector:
matchNames:
- hello
selector:
matchLabels:
app: hello-pks
---
apiVersion: rbac.authorization.k8s.io/v1
kind: Role
metadata:
name: prometheus-k8s
namespace: hello
rules:
- apiGroups:
- ""
resources:
- nodes
- services
- endpoints
- pods
verbs:
- get
- list
- watch
---
apiVersion: rbac.authorization.k8s.io/v1
kind: RoleBinding
metadata:
name: prometheus-k8s
namespace: hello
roleRef:
apiGroup: rbac.authorization.k8s.io
kind: Role
name: prometheus-k8s
subjects:
- kind: ServiceAccount
name: prometheus-k8s
namespace: monitoring
kubectl applyでデプロイします。
kubectl apply -f hello-pks-monitor.yml
しばらくするとPrometheusのConfigurationがアップデートされます。

Targetに追加したアプリケーションが増えていることを確認してください。

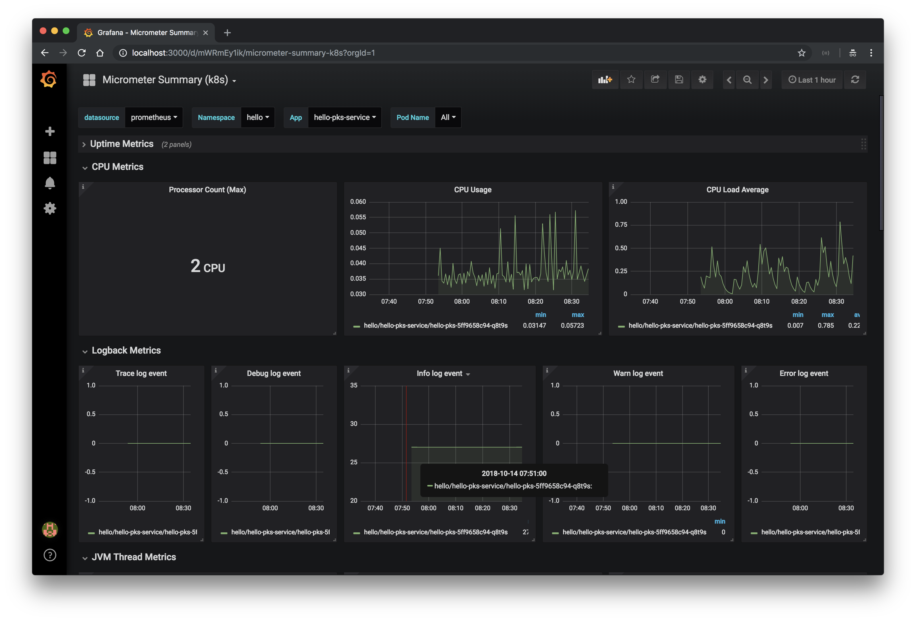
jvm_memory_used_bytesなどMicrometerで取得できるメトリクスを確認してください。

Grafanaダッシュボードの追加
次にGrafanaダッシュボードの追加方法を説明します。
Micrometer用のGrafanaダッシュボードを作成したので、こちらからダウンロードしてmicrometer.jsonというファイル名をつけてください。
このJSONをConfigMapリソースに登録します。
kubectl create -n monitoring configmap grafana-dashboard-micrometer --from-file=micrometer.json --dry-run -oyaml > grafana-micrometer.yml
kubectl apply -f grafana-micrometer.yml
ConfigMapをGrafanaのPodにMountして、自動読み込み対象に追加します。
kubectl patch -n monitoring deployment grafana --type='json' -p='[{"op": "add", "path": "/spec/template/spec/containers/0/volumeMounts/-", "value": {"mountPath": "/grafana-dashboard-definitions/0/micrometer", "name": "grafana-dashboard-micrometer", "readOnly": false}}, {"op": "add", "path": "/spec/template/spec/volumes/-", "value": {"configMap": {"name": "grafana-dashboard-micrometer"}, "name": "grafana-dashboard-micrometer"}}]'
GrafanaのPodが再作成されればDashboardが追加され、Micrometerに関連するメトリクスが表示されます。

なお、ConfigMapを変更するだけだと、Podは自動で再作成されないので、JSONを更新したい場合は
kubectl delete pod -n monitoring -l app=grafana
も実行すると手っ取り早いです。
TODO:=> 本記事の内容をkubectl patchで差分適用すると、Prometheus Operatorをバージョンアップする際にリソースが一度パッチ適用前に戻ってしまう。boshCLIのops-fileなどを使って、YAMLをcompoeseする仕組みが必要。kustomizeで管理する方法はこちら
TODO: AlertManagerの設定
TODO: Prometheusのretention設定(デフォルト: 24h)
Kubernetes結構大変じゃない...?
PKSからOut of the boxなモニタリング機構が欲しい...
