Cloud Foundry上で実行したSpring BatchアプリのMetricsをPrometheus Pushgatewayに送る
Spring BatchをCloud Foundry上で実行する際のTipsの続き。
Batchのメトリクス(Micrometer)をPrometheusに送る場合はPushgatewayを使うのが定石です。

ただし、公式ドキュメントにいくつか注意点が書いてあるので気をつけてください。
Spring Boot Actuatorを使っている場合、PushgatewayはMicrometer経由で送れます。Document。
Spring Batch 4.2でSpring Batch用のMicrometerメトリクスが自動で導入されます。Document。
Pushgatewayを使う以外の方法としては、こちらの記事で紹介したMetric RegistrarのStructured Log Formatを使うこともできます。
目次
アプリケーション側の設定
依存ライブラリの追加とプロパティの追加で済みます。
pom.xmlに次の設定を追加。
<dependency>
<groupId>org.springframework.boot</groupId>
<artifactId>spring-boot-starter-actuator</artifactId>
</dependency>
<dependency>
<groupId>io.micrometer</groupId>
<artifactId>micrometer-registry-prometheus</artifactId>
</dependency>
<dependency>
<groupId>io.prometheus</groupId>
<artifactId>simpleclient_pushgateway</artifactId>
</dependency>
application.propertiesに次の設定を追加
management.metrics.distribution.percentiles-histogram.spring.batch=true
# Common Tags
management.metrics.tags.org_name=${cloud.application.organization_name:demo}
management.metrics.tags.space_name=${cloud.application.space_name:demo}
management.metrics.tags.app_name=${cloud.application.application_name:demo}
management.metrics.tags.cf_instance_id=${cloud.application.application_id:demo}:${CF_INSTANCE_INTERNAL_IP:0}
management.metrics.tags.cf_instance_number=${cloud.application.instance_index:0}
# Push Gateway
management.metrics.export.prometheus.pushgateway.enabled=true
management.metrics.export.prometheus.pushgateway.grouping-key.app_name=${management.metrics.tags.app_name}
management.metrics.export.prometheus.pushgateway.push-rate=10s
management.metrics.export.prometheus.pushgateway.job=demo-batch
management.metrics.export.prometheus.pushgateway.shutdown-operation=push
PushgatewayのURLはmanagement.metrics.export.prometheus.pushgateway.base-urlで指定でき、デフォルトはhttp://localhost:9091です。
Spring Boot 2.1系では
<Host>:<Port>形式しかサポートしておらず、HTTPSにしたい場合は、このような設定が必要です。Spring 2.2ではhttps://<host>:<port形式で指定できます。
PushgatewayのURLをCloud FoundryのUser Provided Serviceとして次のように作成して管理したい場合、
cf create-user-provided-service pushgateway -p '{"url":"https://your-pushgateway.example.com"}'
application-cloud.properitesに次の設定をしておけばCloud Foundry上ではUser Provided Serviceの値が使用されます。
management.metrics.export.prometheus.pushgateway.base-url=${vcap.services.pushgateway.credentials.url}
Pushgatewayのデプロイ
Cloud Foundryにデプロイする場合
Pushgatewayはデフォルトでmetricsを永続化しません。このままで良ければ、次のコマンドでcf pushでデプロイできます。
cf push pushgateway --random-route --docker-image prom/pushgateway
BOSH Releaseでデプロイする場合
Prometheus BOSH Releaseを使っている人は
Ops-fileのmanifests/operators/monitor-pushgateway.ymlを加えてデプロイしてください。
Prometheus VMの9091ポートで立ち上がります。またメトリクスは永続化されます。
Kuberneteにデプロイする場合
Helm Chartがあります。
helm install -n pushgateway stable/prometheus-pushgateway
Tillerを使いたくない場合は
helm fetch --untar stable/prometheus-pushgateway --version 1.0.1
helm template prometheus-pushgateway -n pushgateway > pushgateway.yml
kubectl create ns pushgateway
kubectl -n pushgateway apply -f pushgateway.yml
Helm ChartではPersistent Volumeは使用されていません。
PrometheusのScrape Config
PrometheusのScrape Configに次の設定を追加。
- job_name: pushgateway
scrape_interval: 30s
scrape_timeout: 10s
metrics_path: /metrics
scheme: https # or http
static_configs:
- targets:
- <host>:<port>
サンプルBatchアプリのデプロイ
git clone https://github.com/making/demo-batch-micrometer.git
cd demo-batch-micrometer
./mvnw clean package -DskipTests=true
# MySQLサービスの作成 (PWSの例)
cf create-service cleardb spark batch-db
# PushgatewayのUser Provided Service
cf create-user-provided-service pushgateway -p '{"url":"https://your-pushgateway.example.com"}'
cf push
サンプルBatchアプリの実行
cf run-task demo-batch-micrometer "$(cf curl /v2/apps/$(cf app demo-batch-micrometer --guid) | jq -r .entity.detected_start_command) --spring.batch.job.enabled=true"
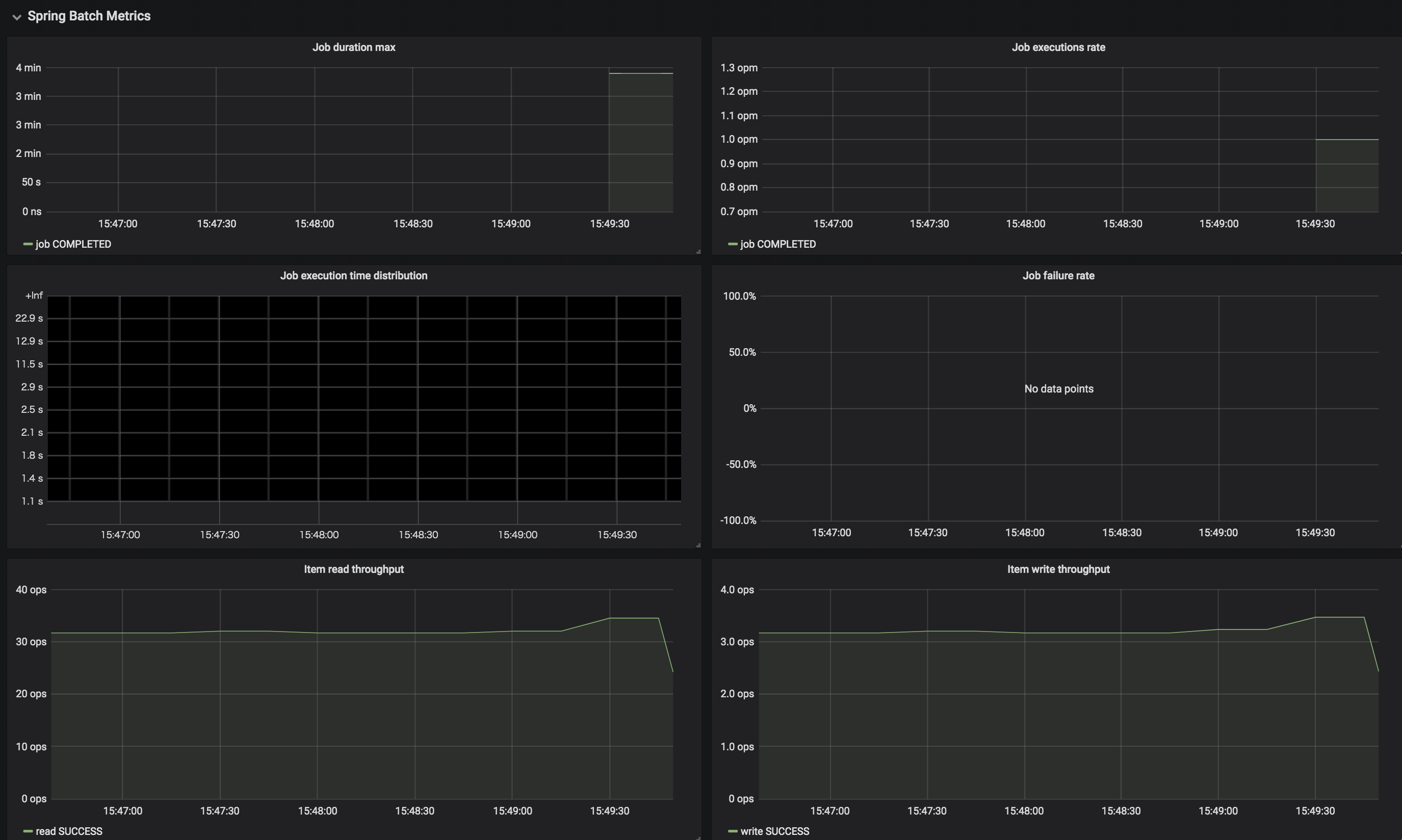
この記事で紹介したGrafanaダッシュボードで見ると、下のような結果が得られました。

<PushgatewayのURL>/metricsにアクセスすれば次のようなSpring Batchのメトリクスも確認できました。
# HELP spring_batch_chunk_write_seconds Chunk writing duration
# TYPE spring_batch_chunk_write_seconds summary
spring_batch_chunk_write_seconds_sum{app_name="demo-batch-micrometer",cf_instance_id="0434b678-ba31-494b-adee-66a409a5f88f:0",cf_instance_number="0",instance="",job="demo-batch",job_name="job",org_name="APJ",space_name="development",status="SUCCESS",step_name="step"} 702.973811496
spring_batch_chunk_write_seconds_count{app_name="demo-batch-micrometer",cf_instance_id="0434b678-ba31-494b-adee-66a409a5f88f:0",cf_instance_number="0",instance="",job="demo-batch",job_name="job",org_name="APJ",space_name="development",status="SUCCESS",step_name="step"} 702
# HELP spring_batch_chunk_write_seconds_max Chunk writing duration
# TYPE spring_batch_chunk_write_seconds_max gauge
spring_batch_chunk_write_seconds_max{app_name="demo-batch-micrometer",cf_instance_id="0434b678-ba31-494b-adee-66a409a5f88f:0",cf_instance_number="0",instance="",job="demo-batch",job_name="job",org_name="APJ",space_name="development",status="SUCCESS",step_name="step"} 1.007325871
# HELP spring_batch_item_process_seconds Item processing duration
# TYPE spring_batch_item_process_seconds summary
spring_batch_item_process_seconds_sum{app_name="demo-batch-micrometer",cf_instance_id="0434b678-ba31-494b-adee-66a409a5f88f:0",cf_instance_number="0",instance="",job="demo-batch",job_name="job",org_name="APJ",space_name="development",status="SUCCESS",step_name="step"} 0.064980584
spring_batch_item_process_seconds_count{app_name="demo-batch-micrometer",cf_instance_id="0434b678-ba31-494b-adee-66a409a5f88f:0",cf_instance_number="0",instance="",job="demo-batch",job_name="job",org_name="APJ",space_name="development",status="SUCCESS",step_name="step"} 7020
# HELP spring_batch_item_process_seconds_max Item processing duration
# TYPE spring_batch_item_process_seconds_max gauge
spring_batch_item_process_seconds_max{app_name="demo-batch-micrometer",cf_instance_id="0434b678-ba31-494b-adee-66a409a5f88f:0",cf_instance_number="0",instance="",job="demo-batch",job_name="job",org_name="APJ",space_name="development",status="SUCCESS",step_name="step"} 3.1383e-05
# HELP spring_batch_item_read_seconds Item reading duration
# TYPE spring_batch_item_read_seconds summary
spring_batch_item_read_seconds_sum{app_name="demo-batch-micrometer",cf_instance_id="0434b678-ba31-494b-adee-66a409a5f88f:0",cf_instance_number="0",instance="",job="demo-batch",job_name="job",org_name="APJ",space_name="development",status="SUCCESS",step_name="step"} 0.459303902
spring_batch_item_read_seconds_count{app_name="demo-batch-micrometer",cf_instance_id="0434b678-ba31-494b-adee-66a409a5f88f:0",cf_instance_number="0",instance="",job="demo-batch",job_name="job",org_name="APJ",space_name="development",status="SUCCESS",step_name="step"} 7020
# HELP spring_batch_item_read_seconds_max Item reading duration
# TYPE spring_batch_item_read_seconds_max gauge
spring_batch_item_read_seconds_max{app_name="demo-batch-micrometer",cf_instance_id="0434b678-ba31-494b-adee-66a409a5f88f:0",cf_instance_number="0",instance="",job="demo-batch",job_name="job",org_name="APJ",space_name="development",status="SUCCESS",step_name="step"} 0.005539393
# TYPE spring_batch_job_active_seconds_active_count untyped
spring_batch_job_active_seconds_active_count{app_name="demo-batch-micrometer",cf_instance_id="0434b678-ba31-494b-adee-66a409a5f88f:0",cf_instance_number="0",instance="",job="demo-batch",org_name="APJ",space_name="development"} 0
# TYPE spring_batch_job_active_seconds_duration_sum untyped
spring_batch_job_active_seconds_duration_sum{app_name="demo-batch-micrometer",cf_instance_id="0434b678-ba31-494b-adee-66a409a5f88f:0",cf_instance_number="0",instance="",job="demo-batch",org_name="APJ",space_name="development"} 0
# HELP spring_batch_job_seconds Job duration
# TYPE spring_batch_job_seconds summary
spring_batch_job_seconds_sum{app_name="demo-batch-micrometer",cf_instance_id="0434b678-ba31-494b-adee-66a409a5f88f:0",cf_instance_number="0",instance="",job="demo-batch",name="job",org_name="APJ",space_name="development",status="FAILED"} 714.804265133
spring_batch_job_seconds_count{app_name="demo-batch-micrometer",cf_instance_id="0434b678-ba31-494b-adee-66a409a5f88f:0",cf_instance_number="0",instance="",job="demo-batch",name="job",org_name="APJ",space_name="development",status="FAILED"} 1
# HELP spring_batch_job_seconds_max Job duration
# TYPE spring_batch_job_seconds_max gauge
spring_batch_job_seconds_max{app_name="demo-batch-micrometer",cf_instance_id="0434b678-ba31-494b-adee-66a409a5f88f:0",cf_instance_number="0",instance="",job="demo-batch",name="job",org_name="APJ",space_name="development",status="FAILED"} 714.804265133
# HELP spring_batch_step_seconds Step duration
# TYPE spring_batch_step_seconds summary
spring_batch_step_seconds_sum{app_name="demo-batch-micrometer",cf_instance_id="0434b678-ba31-494b-adee-66a409a5f88f:0",cf_instance_number="0",instance="",job="demo-batch",job_name="job",name="step",org_name="APJ",space_name="development",status="FAILED"} 714.691804289
spring_batch_step_seconds_count{app_name="demo-batch-micrometer",cf_instance_id="0434b678-ba31-494b-adee-66a409a5f88f:0",cf_instance_number="0",instance="",job="demo-batch",job_name="job",name="step",org_name="APJ",space_name="development",status="FAILED"} 1
# HELP spring_batch_step_seconds_max Step duration
# TYPE spring_batch_step_seconds_max gauge
spring_batch_step_seconds_max{app_name="demo-batch-micrometer",cf_instance_id="0434b678-ba31-494b-adee-66a409a5f88f:0",cf_instance_number="0",instance="",job="demo-batch",job_name="job",name="step",org_name="APJ",space_name="development",status="FAILED"} 714.691804289
こちらのダッシュボードを使って↓のように視覚化できます。

ClearDBの
sparkプランでこのジョブを実行するとクエリ実行回数制限により、org.springframework.transaction.CannotCreateTransactionException: Could not open JDBC Connection for transaction; nested exception is java.sql.SQLSyntaxErrorException: (conn=167352018) User 'xxxxxxxxxx' has exceeded the 'max_questions' resource (current value: 3600)のエラーが出て途中で失敗します。
Pushgatewayを使うとジョブが終わってもメトリクスは明示的に削除しない限り残り続けることに気をつけてください。
management.metrics.export.prometheus.pushgateway.shutdown-operation=deleteにすると終了時にメトリクスを削除できます。最後にメトリクスをpushしたいかdeleteしたいかは方針次第。